Руководство на русском языке, содержит общие сведения об устройстве электрического оборудования автомобилей Форд Мондео и их модификации, рекомендации по техническому обслуживанию, ремонту электронной части авто, рулевого управления, систем внутреннего и внешнего освещения и различных электрических элементов двигателя. В данной статье показана первая часть электросхем Форд Мондео, продолжение смотрите тут. В конце приводятся таблицы расшифровки обозначений на схемах.
Устройство охлаждения двигателя Форд Мондео



Схема электроники топливной системы автомобиля


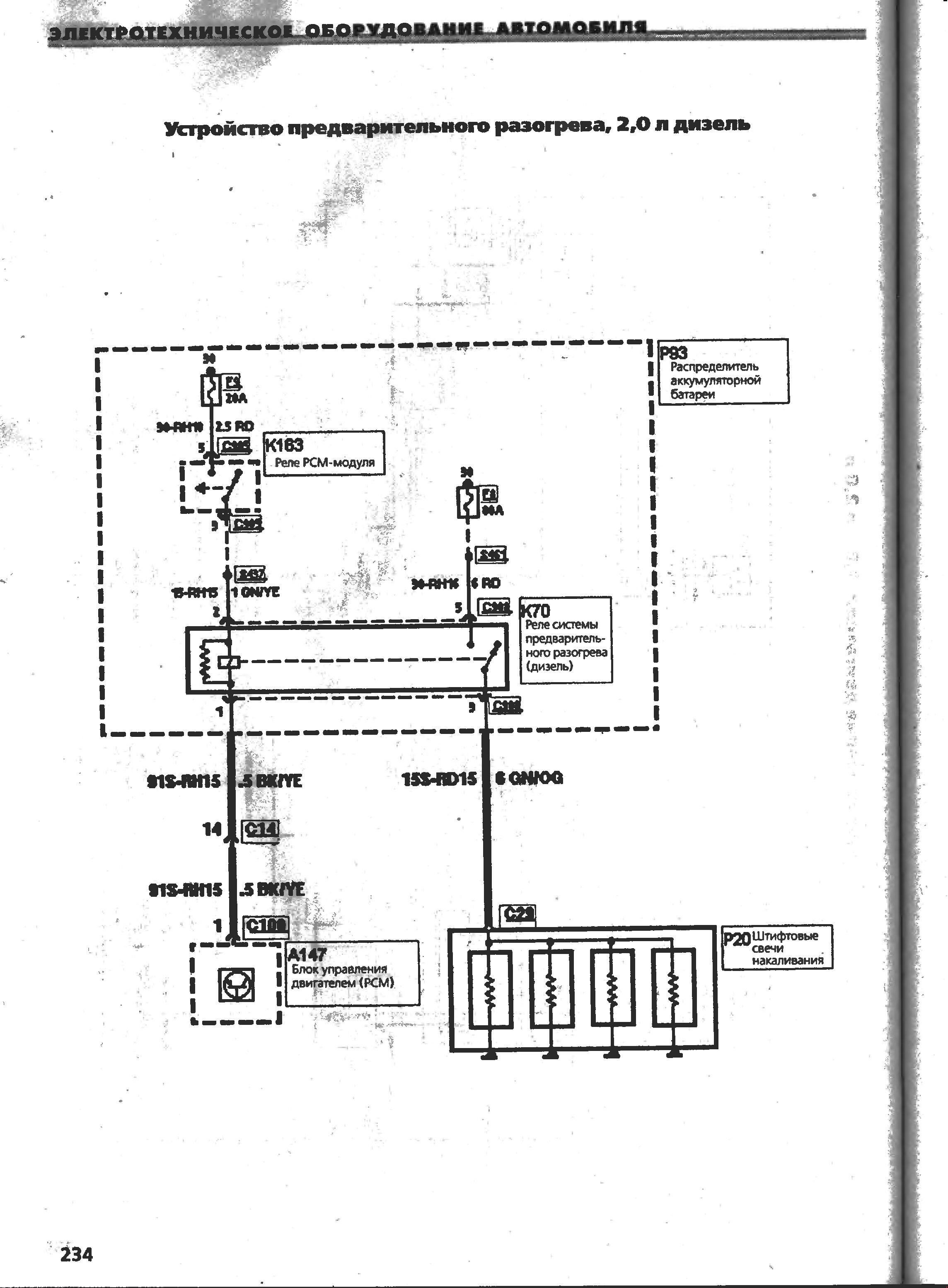
Схема устройства предварительного разогрева Форд Мондео

Регулирование двигателя 1,8 2 и 2,5.






Схема регулирования дизельных двигателей Форд Мондео



РЕМОНТ АВТОЭЛЕКТРОНИКИ ЗАРЯДНЫЕ УСТРОЙСТВА ДЛЯ АКБ

|